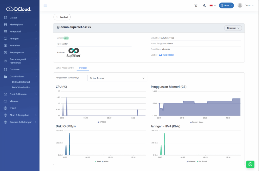
Utilisasi menyediakan data analitik mengenai kinerja Data Visualization mencakup penggunaan CPU, Memori, Disk IO dan Jaringan IPv4. Untuk melihat utilisasi Data Visualization, silakan lakukan langkah-langkah berikut:
- Buka menu Data Platform dan pilih sub-menu Data Visualization.
- Pilih layanan yang akan dilihat rinciannya, kemudian klik tombol titik tiga pada layanan yang diinginkan seperti gambar di bawah ini:

Gambar 39 Halaman Pilihan Lihat Detail - Klik tombol Lihat Detail, kemudian akan tampil detail layanan seperti gambar di bawah ini:

Gambar 40 Halaman Detail Data Visualization - Pilih tab Utilisasi, kemudian akan tampil halaman seperti berikut:

Gambar 41 Halaman Utilisasi Data Visualization