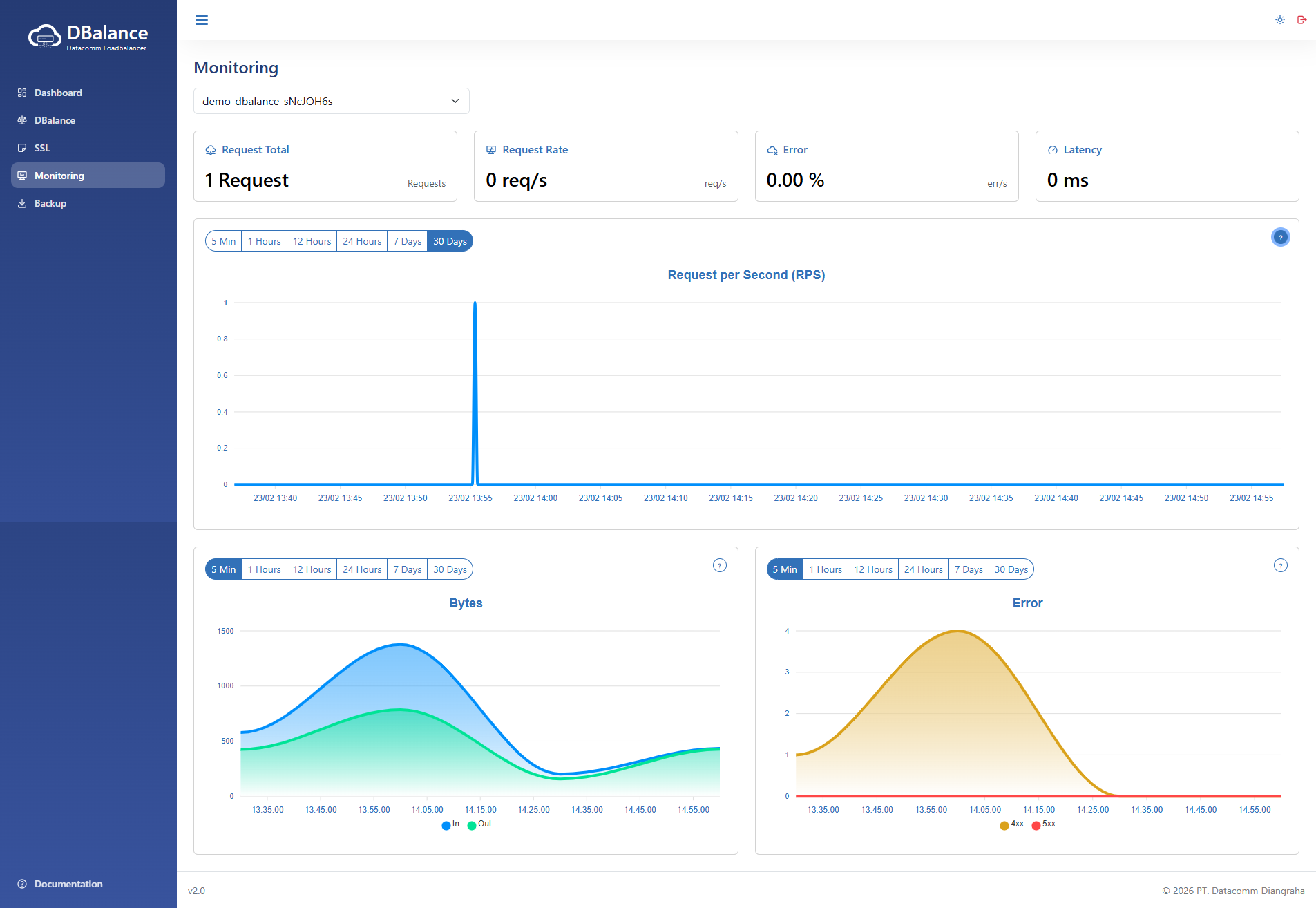
Monitoring menyediakan visibilitas secara real-time terhadap performa dan kesehatan setiap layanan DBalance. Anda dapat memantau metrik kritikal untuk memastikan distribusi beban kerja berjalan optimal, yang mencakup informasi:
- Request Total: Akumulasi keseluruhan permintaan yang masuk dalam rentang waktu tertentu untuk analisis volume trafik jangka panjang.
- Request Rate Menampilkan jumlah permintaan yang diproses oleh DBalance setiap detiknya. Metrik ini sangat berguna untuk memantau fluktuasi beban trafik secara instan.
- Error Rate: Persentase permintaan yang gagal atau menghasilkan respon error (seperti HTTP 4xx atau 5xx). Metrik ini berfungsi sebagai indikator utama dalam mendeteksi adanya kendala pada sisi backend.
- Latency: Mengukur waktu respons (dalam milidetik) yang dibutuhkan untuk memproses permintaan dari klien hingga kembali dari server backend. Digunakan untuk memantau kecepatan dan kualitas layanan.
Untuk melihat metrik monitoring, silakan lakukan langkah-langkah berikut:
- Buka Menu Monitoring, kemudian pilih DBalance yang akan dilihat metrik monitoringnya, seperti halaman berikut ini.

Gambar 1. Halaman Monitoring